「Instagramの分析ツールのSINISを使ってみたいけれど、実際に効果があるのか気になる」
「実績が豊富なSINISを導入したいが、どのような機能が使えるのか知りたい」
Instagram運用を進める中で、こうした疑問を抱えながら分析ツールの導入を検討している方は少なくないでしょう。
そこで今回は、Instagramの分析ツール「SINIS for Instagram」に関して、大きく以下の点について解説します。
- SINIS for Instagramの特徴
- SINIS for Instagramの料金プラン
- SINIS for Instagramの活用例
- SINIS for Instagramの導入事例
- SINIS for Instagramの口コミと評判
SINIS for Instagramについて詳しく知りたい方は、ぜひ参考にしてください。
SINIS for Instagramとは?

SINIS for Instagramは、テテマーチ株式会社が提供するInstagram専用の分析ツールです。
現場の運用担当者であるディレクターたちが監修を行っており、実践的で使いやすい機能が数多く備わっています。
資生堂や三井不動産グループ、ゼクシィBaby、POLAなどの有名企業をはじめ、60,000件を超えるアカウントで活用されており、その信頼性は実証済みです。
フォロワー数やエンゲージメント率など、運用において欠かせないデータを的確に分析できるため、Instagram活用の成果を高めたい方にとって心強い味方となるでしょう。
SINIS for Instagramの特徴

SINIS for Instagramは、業界最大の利用数を誇る人気の分析ツールです。
Instagram運用に使える分析ツールは数多くある中で、SINIS for Instagramはなぜこれほど選ばれているのでしょうか。
そんなSINIS for Instagramの人気の理由を、以下の4つの特徴から解説していきます。
- 初心者でも安心の「使いやすさ」
- グラフや並び替えでわかりやすいデータ管理
- 競合アカウントのデータも収集できる
- 分析のハードルを下げる「AIアシスト考察」
1. 初心者でも安心の「使いやすさ」
SINIS for Instagramが多くの支持を集めている理由の一つが、初心者でも安心して扱える「使いやすさ」です。
実際の利用者の多くが、操作の簡便さや視認性の高さを評価しており、導入の決め手として挙げています。
分析結果は自動的にグラフとして表示されるため、誰でも直感的に内容を把握できます。さらに、煩雑な操作が不要なため、作業効率の向上にもつながります。
Instagram運用に不慣れな方や分析ツールを初めて導入する方でも、専門知識がなくても問題なく使いこなせるでしょう。
2. グラフや並び替えでわかりやすいデータ管理
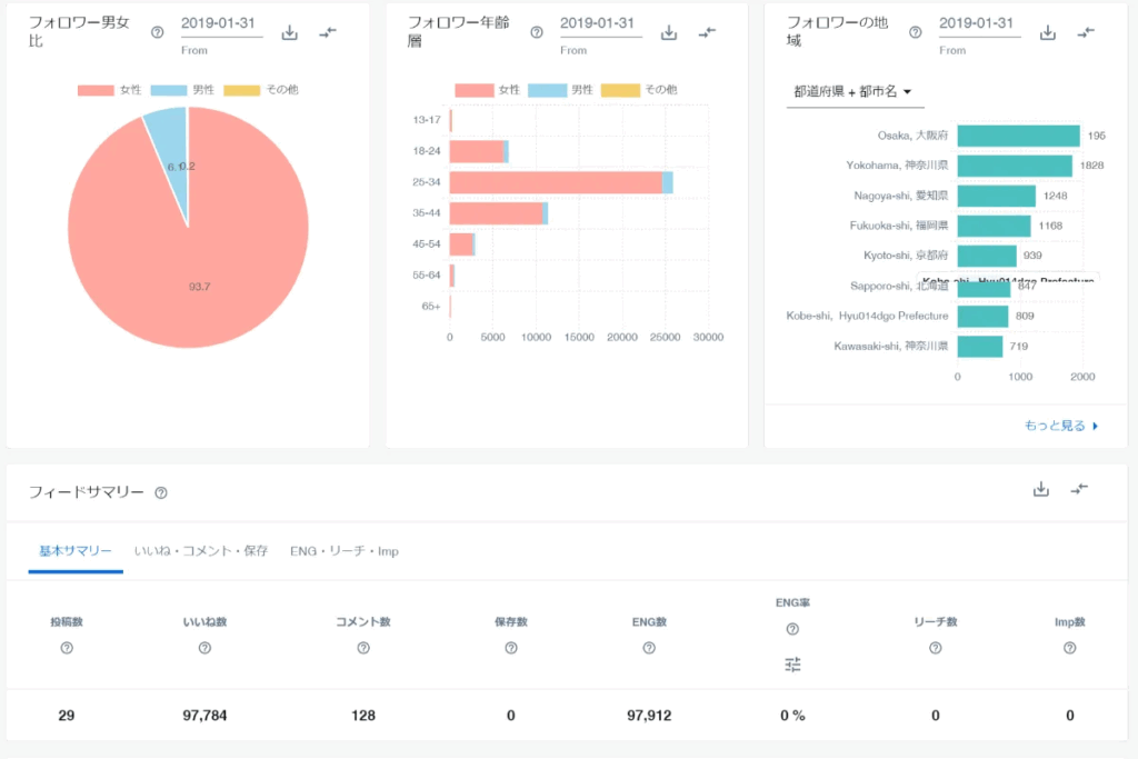
SINIS for Instagramで取得したデータは、視覚的にわかりやすいグラフとして自動的に表示されます。さらに、並び替え機能を活用することで、必要な情報を効率的に整理・管理できます。
フォロワー数や投稿数といった基本的な指標に加え、エンゲージメント率や保存数などの詳細データも、フィード投稿・ストーリーズ・リールといった投稿形式ごとに分類して確認できます。
現場のニーズを反映して設計された管理機能が備わっているため、Instagram運用に欠かせないデータ分析を強力に後押ししてくれるでしょう。
3. 競合アカウントのデータも収集できる
SINIS for Instagramでは、自社アカウントのデータだけでなく、競合他社のInstagramアカウントに関する情報も収集・分析できます。
自社の分析結果だけに頼るのではなく、競合アカウントのデータと比較することで、ユーザーの関心を捉えるための有効な施策を導き出すヒントが得られます。
データ比較を通じて、自社アカウントに不足している点や改善の余地が明らかになるため、より効果的な運用戦略を立てやすくなります。
Instagram運用で成果を上げるには、自社と競合の両方を見据えた分析が欠かせません。
4. 分析のハードルを下げる「AIアシスト考察」
SINIS for Instagramの新機能「AIアシスト考察」では、まるでSNSディレクターが時間をかけて仕上げたような専門性の高いレポートを、ワンクリックで自動生成できるようになりました。
Instagram運用や分析に不慣れな方でも、この機能を使えば、本格的なレポートを活用したデータ分析が可能になります。
手間をかけずに詳細なレポートを作成できるため、運用上の課題も明確になりやすくなります。加えて、改善点と良かった点の両方を提示してくれるので、今後の方針を具体的に定めやすくなるでしょう。
改善点を的確に把握し、それをもとにInstagram運用を進めていけば、フォロワーの増加や認知度の向上といった目標にも、効率よく近づけるはずです。
SINIS for Instagramの料金プラン

SINIS for Instagramは、初期費用や契約手数料はかかりません。
サービス内容によって、以下のような3つの料金プランが用意されています。
| プラン | LITE | STARTER | PROFESSIONAL |
|---|---|---|---|
| 月額料金 | 0円 | 11,000円 | 55,000円 |
| データ保持期間 | 45日間 | 無制限 | 無制限 |
| フィード・ストーリーズ・リール投稿分析 | ◯ | ◯ | ◯ |
| ハッシュタグランキング | ◯ | ◯ | ◯ |
| CSVダウンロード | ◯ | ◯ | ◯ |
| 複数指標の相関分析 | × | ◯ | ◯ |
| データの2期間比較 | × | ◯ | ◯ |
| Excel・PPTレポート自動生成 | × | ◯ | ◯ |
| 他社アカウントの分析 | × | 6アカウント | 10アカウント |
| ハッシュタグ投稿の収集 | × | × | 10ハッシュタグ |
| 初速分析 | × | × | ◯ |
| タグ付け投稿の収集 | × | × | ◯ |
| @メンション投稿の収集 | × | × | ◯ |
| コメント収集・管理 | × | × | ◯ |
| 投稿予約 | × | × | ◯ |
LITEプランは無料で利用できるため、まずは気軽にSINIS for Instagramを試してみたい方や、分析ツールの導入が初めての方におすすめです。
使いやすさに満足した場合や、より多機能な運用を目指したい場合は、有料プランへの移行もスムーズに行えます。
LITEプランにも活用できる機能は多く備わっていますが、データの閲覧期間が45日間に制限されているほか、競合アカウントの分析が行えない点には注意が必要です。
プランごとに利用できる機能が異なるため、自社の目的に合ったプランを慎重に選定しましょう。
SINIS for Instagramを始めるために必要なもの

SINIS for Instagramを始めるためには、「Facebookアカウント」と「Instagramアカウント」の両方を開設する必要があります。
以下では、SINIS for Instagramを始めるために必要なそれぞれの準備について、詳しく紹介します。
1.FaceBookアカウント
SINIS for Instagramを利用するには、まずFacebookアカウントを使って「Facebookページ」を開設する必要があります。
このページを作成することで、ファン同士が自由に交流できる場を提供できるだけでなく、情報共有の活性化も期待できます。
さらに、Facebook広告を活用すれば、ファンへの情報発信や新規顧客の獲得にもつながります。
Facebookページは複数人での管理にも対応しているため、企業の成長や運用体制に応じてメンバーを柔軟に追加でき、より効率的な運用が可能になります。
なお、SINIS for Instagramを使用する際は、作成したFacebookページとInstagramアカウントを事前に連携させておくことが必要です。
2.Instagramアカウント
Instagramアカウントを作成したら、ビジネスアカウントへと設定を変更します。
ビジネスアカウントへの変更は、誰でも無料で行えます。
FacebookページとInstagramのビジネスアカウントの両方が準備できたら、こちらの方法で2つを連携させましょう。
Instagramのビジネスアカウントの開設方法・切り替え方法は、こちらの記事を参考にしてください。
FacebookページとInstagramアカウントの連携が完了したら、SINIS for Instagramの無料登録をおこないましょう。
SINIS for Instagramの無料登録はこちらから
SINIS for Instagramの活用例

SINIS for Instagramを導入すると、以下のようなことができるようになります。
- フォロワー増加やエンゲージメント率アップが期待できる
- 成果につながるハッシュタグやリポストする投稿を見つけられる
- 競合アカウントのデータも分析できる
- レポーティングの工数を削減できる
- 分析したデータを適切な目標の設計やマーケティングに活かせる
- インフルエンサー・アンバサダー候補を発見・管理できる
上記の「SINIS for Instagramでできること」を踏まえて、実際にSINIS for Instagramはどのように活用したらいいのかを「自社アカウントの分析」と「他社アカウントの分析」の2つの目線から紹介します。
1.自社アカウントの分析
SINIS for Instagramでは、すべてのプランで自社アカウントの分析が可能です。
フォロワー数の推移をグラフで視覚的に確認できるほか、エンゲージメント別に投稿を並べ替えることもできるため、改善すべきポイントがひと目で把握しやすくなります。
さらに、投稿を閲覧しているユーザーの年齢層・性別・地域などの属性データも確認できます。
自社アカウントの情報を正しく分析し、改善を重ねることで、Instagram運用の成果向上につなげることができるでしょう。
データ分析と顧客管理を組み合わせた活用例
自社アカウントの分析を行う際は、データ分析とあわせて顧客管理にも取り組むことをおすすめします。
とはいえ、具体的にどのように顧客管理を行えばよいのか分からない方も多いかもしれません。
そこでご紹介したいのが、無料で顧客管理ができるツール「エルグラム」です。
このツールには、ユーザーを条件で絞り込める「ユーザーリスト機能」や、アンケートフォームの回答内容をアカウント情報と紐づける機能などが備わっています。
エルグラムの機能を活用すれば、施策のターゲットを明確に絞り込み、的確なアプローチを行うことが可能になります。
Instagramを活用して事業の成果を高めたい方にとって、非常に心強いサポートツールといえるでしょう。
以下で具体的な活用例をご紹介します。
①アンケートを行う

エルグラムの「アンケートフォーム機能」を活用し、ユーザーに回答してもらいましょう。
特典としてサンプルやクーポンを用意することで回答率を高めつつ、年齢・性別・居住地域などの基本情報に加え、自社アカウントやサービスに関する内容も収集できます。
②回答内容とアカウントと紐づける
アンケートフォームの作成時に、「パーソナル情報紐付け」の設定を行いましょう。
③SINIS for Instagramで分析

SINIS for Instagramを使って、投稿を見てくれているアカウントの割合を見てターゲット層を設定します。
④「ユーザリスト(※エルグラムに登録されているユーザーを一覧で表示できる機能)」でターゲット層を絞り込みアプローチする

新たな施策としてDMでアプローチします。たとえば「30代、男性」がよく投稿を見てくれていると分かったら、エルグラム上で「30代、男性」のユーザーにキャンペーンを仕掛けてみましょう。
⑤DMの反応をタグ付けして管理する
エルグラムの「タグ管理」機能を活用すれば、ユーザーごとの属性や反応を整理できるため、今後の施策をより的確に絞り込んで展開しやすくなります。
また、こうした管理機能に加えて、エルグラムには投稿へのコメントやDMに自動で返信できる機能も備わっており、日々の対応業務の負担軽減にもつながります。
これらの機能はすべて無料で利用可能なため、エルグラムに興味がある方は、まずは無料登録をしてその使い勝手を体験してみてください。
エルグラムの詳細については、以下のボタンからLINEの友だち登録をすると詳細を確認できます。
2.競合アカウントの分析
SINIS for Instagramの有料プラン(STARTERプランおよびPROFESSIONALプラン)では、自社アカウントに加えて、競合アカウントのデータ分析も行えます。
PROFESSIONALプランでは、最大10アカウントまで分析対象として設定でき、フォロワー数の推移はもちろん、エンゲージメントの詳細な動きも把握可能です。
ただし、競合アカウントとして登録した時点からデータ取得が始まるため、過去の情報をさかのぼって分析することはできません。
この点については、事前に認識しておく必要があります。
競合分析を行う際は、自社よりもフォロワー数やエンゲージメント率が高い、いわゆる「お手本」となるアカウントを選ぶことをおすすめします。
そうしたアカウントとの比較を通じて、運用改善のヒントが得られ、自社のInstagram戦略に具体的な示唆を与えてくれるでしょう。
SINIS for Instagramの導入事例

SINIS for Instagramの導入事例として、以下の2つのケースを紹介します。
- 株式会社ヘラルボニー
- ログリー株式会社
それぞれの導入事例について、詳しく解説していきます。
1.株式会社ヘラルボニー(@heralbonyofficial)
株式会社ヘラルボニー(@heralbonyofficial)は、福祉施設と契約を結び、福祉施設に在籍する方のアート作品を軸に事業を展開している企業です。
| 利用プラン:PROFESSIONALプラン | |
|---|---|
| SINIS導入前 | ・専任のInstagram運用者が不在で、手の空いている人が片手間で更新していた。・実店舗への来店は「Twitter(現X)」を見た方が多い。 |
| SINIS導入後 | ・専任の担当者をアサインし、SINISのカスタマーサクセス担当者とMTGを重ね、「インプレッション数」や「保存数」といった指標の意味合いを理解し、データから読み取れる情報が増え、クリエイティブ制作のヒントになり「新しいターゲットへのリーチ」へとつながった。・実店舗への来店は「Instagram」を見た方が「Twitter(現X)」見た方を上回った |
| 結果 | 2021年5月(導入前)のフォロワー数:1,680人↓2024年2月のフォロワー数:1.9万人 |
これまでリーチできていなかった10代や20代にもInstagramを通じて、アート作品を届けることに成功し、フォロワー数も順調に推移しているようです。
2.ログリー株式会社(@dreme.jp)
ログリー株式会社(@dreme.jp)は、Webメディアを支援する事業を中心に展開する企業で、自社メディアとして立ち上げたのがdreMe.(ドリーミー)です。
| 利用プラン:STARTERプラン | |
|---|---|
| SINIS導入前 | ・毎日フォロワー数や投稿ごとの情報をインサイトで確認し、手作業で数値を転記していたが、工数の負担や管理が大変だった。 |
| SINIS導入後 | ・自動でデータ収集が可能なため、工数削減とデータの共有が容易にできるようになった。・競合アカウントのデータ閲覧が可能なため、他社のノウハウをうまく取り入れながら自社アカウントを成長させられるようになった。 |
| 実感したSINISの魅力 | ・自社の過去データをすべて閲覧できること、競合アカウントのデータも閲覧できること。・Instagramの機能追加や仕様変更に対しての対応の速さが迅速で適切なため、安心して続けて利用できる。また、トラブルの際も迅速にサポート担当者から返信があり、誠実に対応してくれたことにも好感が持てた。 |
これまで手作業で行っていたデータ収集を、SINIS for Instagramの導入によって瞬時に呼び出せるようになり、本格的な分析が現実的になりました。
さらに、Instagramの機能追加や仕様変更にもスピーディーに対応してくれるため、安心して継続的に活用できる点も高く評価されています。
SINIS for Instagramの口コミと評判

SINIS for Instagramの導入を検討する際には、実際に利用したユーザーの口コミや評判が気になるところではないでしょうか。
以下では、そんな実際の利用者による声をまとめてご紹介します。
いい口コミ
- とにかく初期の設定/連携が簡単なのがうれしいです。ECとカタログ紐付けをしておもに運用しているInstagramアカウントの効果計測のために導入しました。連携作業は該当するフェイスブックのアカウントとの連携で簡単に設定ができ、素人でもすぐに設定できて助かりました。
- フォロワーの上下の傾向などの基本的な情報から、フォロワー属性、各投稿のインプレッションやエンゲージメント率なども見れるので、日々どの投稿がフォロワー増加につながったのか、どんな投稿がお客さんから好感触なのかなどを分析できるため、日々の投稿をどんどん改善できる。
- Facebookアカウントでデータを連携するだけで、InstagramのインサイトデータをPCで閲覧できるようになります。CSVダウンロードもできるので、Excelに取り込んで自社向けのレポートを作成でき、作業効率が格段に向上しました。他社でも似たようなツールはあるのですが、こちらが一番使いやすいです。
- 公式が提供しているインサイトよりも、運用に役立つ情報が分かりやすく表示されるのが良いです。とくに、公式では現時点のフォロワー数は分かっても、過去のある時点でのフォロワー数を振り返ることができないのが不便に感じています。社内的に月次レポート資料を作る際、必ず月末日に確認しに行くということは現実的に難しく、月初の任意の日に前月のデータを振り返ることができるのがとても嬉しいです。フォロワー数やリーチ数をグラフで表してくれるのですが、グラフデザインも見やすいです。ダッシュボードのデザインも見やすいですし、操作も分かりやすいので、初見の方でもすぐ使用できると思います。
- とにかく初期の設定/連携が簡単なのがうれしいです。ECとカタログ紐付けをして主に運用しているInstagramアカウントの効果計測のために導入しました。連携作業は該当するフェイスブックのアカウントとの連携で簡単に設定ができ、素人でもすぐに設定できて助かりました。
引用元:SINIS for Instagramの評判を全3件のユーザーレビュー・口コミで紹介
全体として、連携のしやすさや操作のわかりやすさに対する高評価が多く見受けられました。
日々の投稿改善につながったり、作業効率が大きく向上したと実感している方もいるようです。
悪い口コミ
- 「AIアシスト考察」機能も搭載されたので、AIの進化とともに、分析の精度やアドバイスの精度が上がることを期待しています。
- レポート機能に、特定のハッシュタグあたりのリーチなどが入っているともっと良いと思いました。
- 無料利用では過去45日間のデータしか取得できないので、定期的にCSVダウンロードしておく必要があり、そこだけが手間ですが、ダウンロードしておけばデータが失われることはありません。
引用元:SINIS for Instagramの評判を全3件のユーザーレビュー・口コミで紹介
目立った悪い口コミは見当たらず、現時点でも十分に満足しているという声が多く寄せられています。
一方で、今後のさらなるサービス向上に期待を寄せる意見も一定数見受けられました。
なお、無料プランでは利用できる機能に制限があるため、必要な機能が明確に決まっている場合には、有料プランの導入も検討する価値があるでしょう。
まとめ:SINIS for Instagramはアカウントの課題点を見つけたい方におすすめ!
SINIS for Instagramは、Instagramの運用をより効率的かつ効果的に進めたい方にとって、多くのメリットがある分析ツールです。特に、初心者でも扱いやすい操作性や、AIによる分析アシスト機能など、使う人の負担を軽減しながら実用的な示唆を得られる点が魅力です。競合との比較分析や導入事例、口コミを通じて、信頼性の高さも確認できます。この記事の要点は以下の5つです。
- 初心者でも使いやすく分析負担を軽減できる
- 無料プランから試せて段階的に有料へ移行可能
- 自社と競合アカウントのデータ比較が可能
- AIアシストで改善点を自動で提示してくれる
- 利用企業の実績や口コミから信頼性が高い
これらのポイントをもとに、Instagram運用を見直したい方は、まずは無料プランから試してみるとよいでしょう。
SINIS for Instagramを利用してフォロワーが増えたら自動化してみよう!
SINIS for Instagramを導入してInstagram運用を改善していくと、フォロワー数が徐々に増えていくことが期待できます。
ツールを活用することでデータを即座に抽出できるようになり、それまでかかっていた作業時間も大幅に削減されます。
一方で、フォロワーが増えるにつれて、コメントへの返信やDM対応といったコミュニケーション業務にかかる負担が増していく可能性があります。
そこで、さらに工数削減をしたい方には、無料で自動応答機能が使える「エルグラム」がおすすめです。
エルグラムは、以下のようなInstagram運用をサポートする機能が充実しているため、作業負担を大幅に軽減できます。
- 投稿やストーリーズにきたコメントへの自動応答
- DMへの自動応答
- アンケートフォームの作成
- 顧客管理(氏名・電話番号など)
- DMに特典を自動配布
エルグラムのフリープランは無料で即日利用できるので、ぜひ活用してみてください。詳しい情報は以下のページからすぐに確認できます。




